
Wir freuen uns, einen wichtigen Meilenstein in unserem Forschungsprojekt Q-net-Q bekannt geben zu können: die erfolgreiche Einrichtung der ersten Quantum Key Distribution (QKD) Links im Testbed 4. Die Verbindung, die sich über etwa 70 km zwischen Sundhausen und der Hochschule Nordhausen erstreckt, basiert auf einem verschränkungsbasierten QKD-System namens Elvis, das von Quantum Optics Jena (QOJ) bereitgestellt wurde.
Diese Installation geht an die Grenzen dessen, was mit dieser Art von QKD-System möglich ist. Die Verbindung besteht aus 70 km Dark Fiber, darunter 19 km Freileitungen, was sie zu einem ehrgeizigen und technisch anspruchsvollen Unterfangen macht. Um ein realistisches Szenario zu schaffen, haben wir bewusst SPAD-Detektoren (Single-Photon Avalanche Diode) anstelle von SNSPDs (Superconducting Nanowire Single-Photon Detectors) verwendet. SPADs haben zwar eine begrenztere Reichweite, bieten aber erhebliche Vorteile in Bezug auf Kosteneffizienz und Wartungsfreundlichkeit, was sie zu einer praktischen Wahl für reale Anwendungen macht.
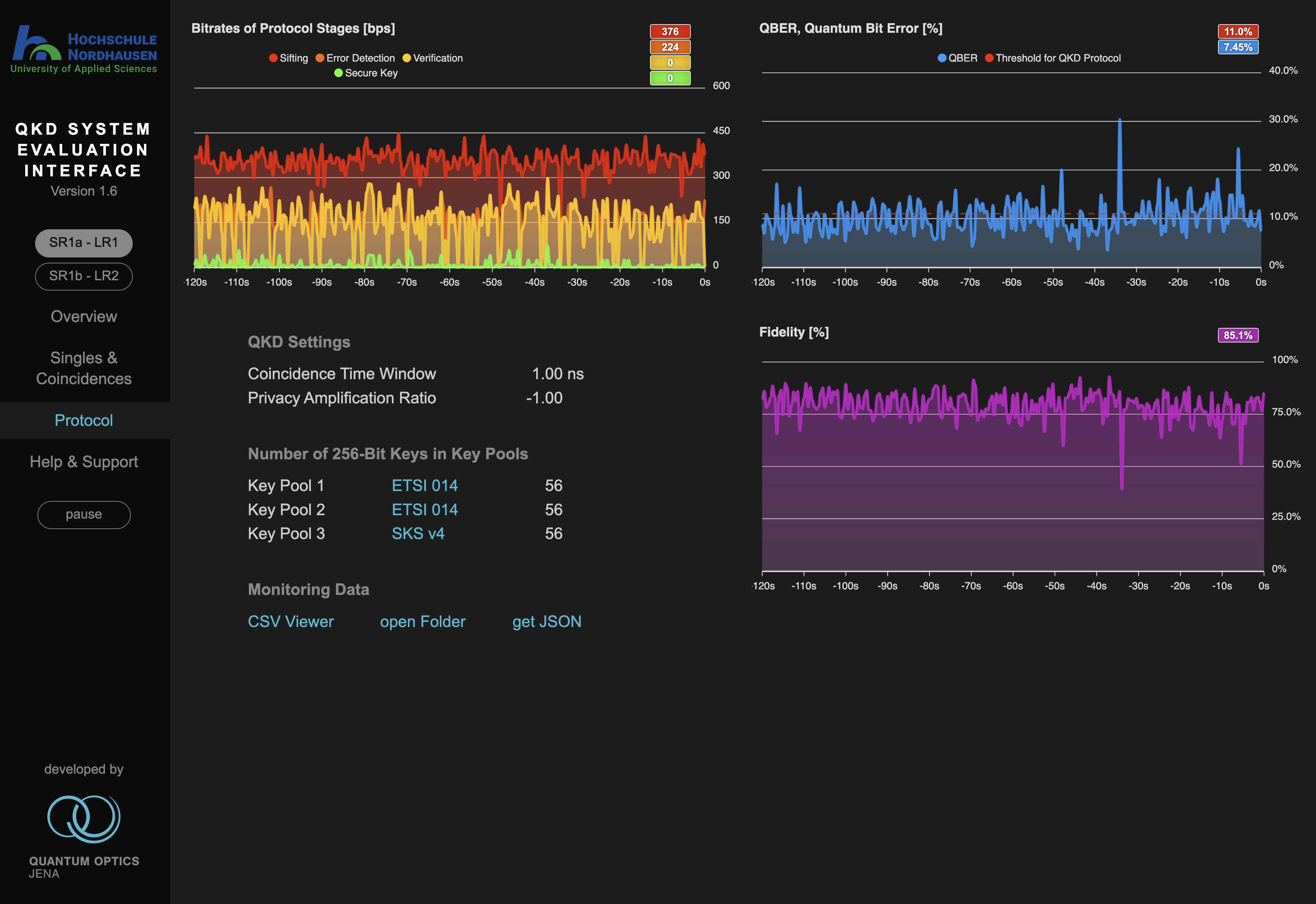
Um eine stabile Schlüsselgenerierung zu erreichen, war eine umfangreiche Feinabstimmung erforderlich, aber dank der Expertise und der Unterstützung des Teams von QOJ konnten wir diese Herausforderungen erfolgreich meistern. Da nun sichere Quantenschlüssel erzeugt werden, dient dieser Aufbau auch als wertvoller Praxistest für die Weiterentwicklung der Quantenkommunikationsinfrastruktur.

Wir danken Quantum Optics Jena für die Zusammenarbeit und das Fachwissen, die diesen Meilenstein möglich gemacht haben. Diese Errungenschaft bildet die Grundlage für weitere Fortschritte im Q-net-Q-Projekt, mit dem wir die Grenzen der Quantenkommunikationstechnologien weiter ausloten.
Bleiben Sie auf dem Laufenden, wenn wir unser Quantennetzwerk erweitern und verbessern!