
We are excited to announce a major milestone in our research project Q-net-Q: the successful deployment of the first quantum key distribution (QKD) link in Testbed 4. The link, spanning approximately 70 km between Sundhausen and Nordhausen University of Applied Sciences, is based on an entanglement-based QKD system called Elvis, provided by Quantum Optics Jena (QOJ).
This installation pushes the limits of what is possible with this type of QKD system. The connection consists of 70 km of dark fiber, including 19 km of overhead lines, making it an ambitious and technically demanding endeavor. To create a real-world scenario, we deliberately used SPAD (Single-Photon Avalanche Diode) detectors instead of SNSPDs (Superconducting Nanowire Single-Photon Detectors). While SPADs have a more limited range, they offer significant advantages in cost-effectiveness and maintainability, making them a practical choice for real-world applications.
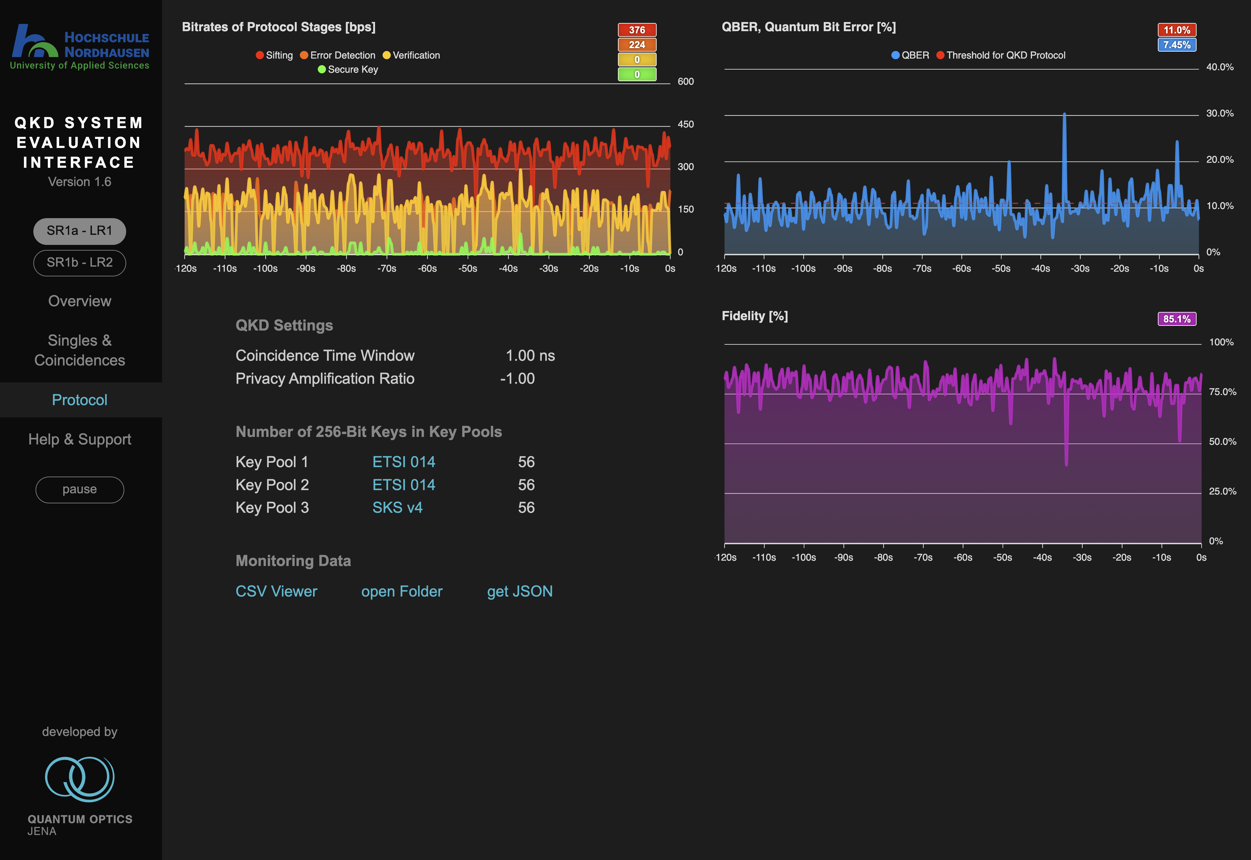
Achieving stable key generation required extensive fine-tuning, but thanks to the expertise and support of the team from QOJ, we have successfully overcome these challenges. With secure quantum keys now being generated, this deployment also serves as a valuable real-world testbed for advancing quantum communication infrastructure.

We extend our gratitude to Quantum Optics Jena for their collaboration and expertise in making this milestone possible. This achievement sets the stage for further advancements in the Q-net-Q project as we continue exploring the frontiers of quantum communication technologies.
Stay tuned for more updates as we expand and enhance our quantum network!